Web DDoS Protection
Мгновенная фильтрация вредоносного трафика сайтов и веб‑приложений
Для любых компаний, которым критична непрерывная работа онлайн‑ресурсов
Мгновенная фильтрация вредоносного трафика сайтов и веб‑приложений
Для любых компаний, которым критична непрерывная работа онлайн‑ресурсов
1 мс — скорость срабатывания защиты
Тарификация по полосе легитимного трафика
<0,01% ложноположительных срабатываний
О продукте
Web DDoS Protection — эффективное средство блокировки любых атак типа «отказ в обслуживании» на сайты и веб‑приложения.
Система фильтрации анализирует каждый запрос в реальном времени и блокирует как простой флуд и амплификации, так и низкочастотные DDoS‑атаки, которые нельзя обнаружить статистическими методами.
Решение полностью автоматизировано и не требует привлечения штатных специалистов, закупки дополнительного оборудования и расширения ёмкости сетевых каналов.
Преимущества
Высокая точность фильтрации
Прозрачная тарификация
Бесшовная интеграция с другой защитой
Мониторинг трафика в реальном времени
Моментальное реагирование
Высокая точность фильтрации
Единицей блокировки выступает вредоносный запрос, а не IP-адрес. Поэтому защита не блокирует легитимные запросы, даже если они направлены с того же IP-адреса, что и трафик атаки.
Прозрачная тарификация
Защита тарифицируется по полосе легитимного трафика и не имеет ограничений по объёму атак. Решение успешно фильтрует как пиковые атаки в десятки миллионов RPS, так и многодневный DDoS, не требуя при этом смены тарифа.
Бесшовная интеграция с другой защитой
Web DDoS Protection — базовое решение для эшелонированной защиты веб-ресурса от любых кибератак. Его эффективно дополняют Bot Protection, WAF и Secure DNS Hosting.
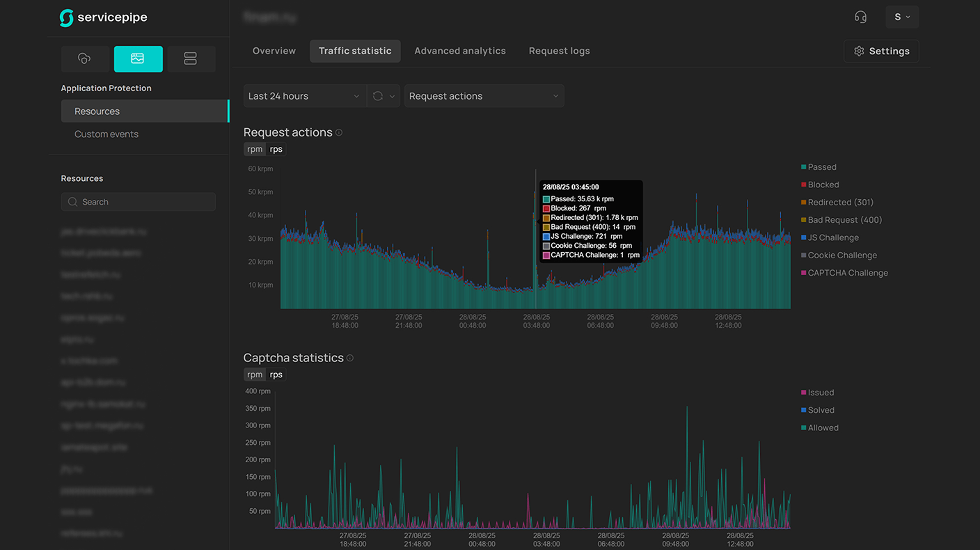
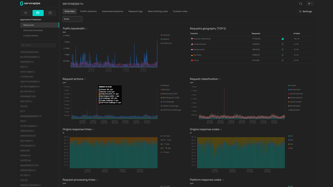
Мониторинг трафика в реальном времени
В панели управления доступна продвинутая аналитика по трафику и логи с указанием причин пропуска или блокировки запросов.
Моментальное реагирование
Фильтрация трафика атаки без задержек в срабатывании (при проксировании трафика через сеть Servicepipe).
Панель управления




Оставьте заявку на 14-дневный пилот
Как работает защита от DDoS
В стандартном варианте подключения защита от DDoS‑атак организована с помощью проксирования трафика веб‑ресурса через платформу фильтрации Servicepipe.
При прохождении трафика система последовательно выявляет и блокирует DDoS‑атаки на каждом уровне модели OSI: объёмный UDP‑флуд с амплификациями, некорректные TCP‑соединения и SSL‑сессии, вредоносные HTTPS‑запросы, включая низкочастотные.
Интеграция
Стандартный Reverse Proxy
Трафик направляется через платформу фильтрации Servicepipe. Каждый запрос проверяется на легитимность. Вредоносные запросы блокируются в зависимости от типа фильтрации, очищенный трафик направляется к защищаемому ресурсу методом Reverse Proxy.
Подключение защиты подразумевает смену А‑записи DNS и передачу SSL‑сертификата для защищаемого домена.
Фильтрация методом проксирования трафика на L7 проста в подключении и подходит для защиты от большинства современных DDoS‑атак.
С анализом логов веб-сервера
Заказчик настраивает передачу логов веб‑сервера и согласовывает их формат с инженерами техподдержки Servicepipe.
Логи передаются с веб‑серверов, WAF или иных аппаратных платформ заказчика на платформу Servicepipe.
После анализа логов формируется динамический фид (чёрный список IP‑адресов с TTL).
Фид офлоадится дальше в сеть Servicepipe для очистки трафика на более низких уровнях с помощью Защищённого IP‑транзита.
Дополнительные возможности
Bot Protection
Решение дополнительно защитит веб‑ресурс от парсинга, SMS‑бомбинга, брутфорса, фрода, атак на бизнес‑логику и другой вредоносной автоматизации. Антибот предназначен для веб‑ресурсов, которым угрожают не только DDoS‑атаки.
Cloud WAF
WAF устанавливается последним эшелоном комплексной системы защиты веб‑приложений Servicepipe. При этом настраивается связность систем защиты и обогащение сигнатурных баз, благодаря чему повышается точность детекции и блокировки веб‑угроз.
Истории защиты
«Вы весьма быстро срабатываете на DDoS. Раньше у нас был опыт, когда защита срабатывала с запозданием спустя несколько минут. А атакуют нас с завидной регулярностью. Но даже несколько минут простоя — для нас крайне нежелательны».
Дмитрий Шахин,
CISO Азбуки вкуса
«Отражение DDoS на уровне веб-серверов без сторонней фильтрации с занесением IP-адресов в чёрный список вызывает рост нагрузки в разы и на порядки, ресурсы справлялись с трудом. Сейчас мы надёжно защищены. Servicepipe сильно упростили жизнь штатному IT-персоналу».
Алексей Арбеков,
заместитель директора по техническим вопросам АИС МО «Подмосковье»
«Удачно подключив комплексную веб-защиту Servicepipe ещё в декабре 2021, мы оказались максимально готовы к событиям, которые начались в феврале-марте 2022 года. Благодаря Servicepipe сервисы Модульбанка ни разу не упали из-за DDoS».
Игорь Молчанов,
руководитель центра информационных систем и телекоммуникаций Модульбанка
«С точки зрения ИБ, нам стало проще, времени на мониторинг уходит гораздо меньше. Мы детально следим за своим аптаймом, так как DDoS, как правило, сопровождается даунтаймом. Но благодаря Servicepipe с начала 2024 года не было ни одного инцидента».
Марк Дерманов,
CTO НаПоправку
Материалы о продукте
Почему защита Servicepipe
<0,01% false positive при проксировании трафика через сеть Servicepipe
Прозрачная тарификация по полосе легитимного трафика
Real‑time анализ 100+ технических параметров
Встроенная защита от низкочастотных DDoS‑атак
Без изменений в коде веб‑приложения
Без задержек в срабатывании защиты
Полностью российское ПО
Проактивная техподдержка 24/7
Протестируйте бесплатно
Оставьте заявку — свяжемся, обсудим детали и организуем 14‑дневный пилот
Свяжитесь с нами в Telegram
В чате ответим на все вопросы и проконсультируем по продуктам
Звоните по номеру: